Cadence Reality DC

Data center design and management solutions


Cadence Reality Digital Twin Platform

Designing data centers requires CFD simulation to accurately predict airflow, temperature distribution, and cooling efficiency. This ensures optimal thermal management, preventing hotspots and reducing energy consumption.

With the Cadence Reality Digital Twin Platform, you're not merely designing or optimizing a data center—you're transforming it. Leverage the unparalleled power of digital twin technology to create performance-driven designs and make insightful operational decisions. Cadence Reality DC empowers you to achieve performance-aware design and operational planning, allowing designers, owners, and operators to balance reliability and efficiency seamlessly. Experience a virtual, easy-to-use environment where innovation meets precision, ensuring your data center operates at its peak potential.

Products

reality-product

Cadence Reality DC Design

Build the next generation of data centers—inside and out—using advanced, physics-based simulation software that delivers accurate insights for cooling and airflow, empowering engineers to optimize efficiency, reliability, and sustainability throughout every stage of data-center design and operation.

Features

  • Prioritize sustainable data-center design using carbon metrics and energy reporting
  • Essential package supports conceptual design workflows with eight-core simulation solving
  • Model power networks showing schedules, overloads, phase balance, and behavior
  • Simulate cooling systems using chilled water, liquid cooling, and air
  • Advanced and Pro packages offer automation, CAD integration, and enhanced solving
reality-dc-design
reality-dc-insight

Cadence Reality DC Insight

A data-center management solution that streamlines capacity planning and resource management, helping you maximize operational performance, efficiency, and reliability across your entire infrastructure.

Features

  • Traffic-light guidance optimizes IT placement using rack resource requirements
  • Shareable reports visualize key metrics including power, space, and utilization
  • Manage power connectivity by analyzing circuit phases and distribution voltages
  • Analyze network performance using port-level connections between devices
  • Digital twin integration simulates cooling airflow using CFD for optimization

Cadence Reality DC Asset Twin

Cadence Reality DC Asset Twin streamlines data-center operations with comprehensive asset management that tracks IT deployments and resolves layout issues. Its intuitive web portal provides customizable dashboards and actionable insights for power, space, weight, and port-capacity management.

Features

  • View IT deployments and resource impacts through centralized operational insights
  • Smart libraries auto-update models as cabinets deploy for improved accuracy
  • Identify layout issues early to maintain efficient data-center operations
  • Unified dashboards maximize asset performance and visualize capacity insights
  • Integrate DCIM and monitoring data to automate updates and workflows
reality-dc-asset-twin
reality-dc-digital-twin

Cadence Reality DC Digital Twin

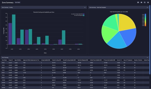
Cadence Reality DC Digital Twin delivers a detailed virtual replica of your data center, combining high-fidelity modeling with CFD to reveal cooling performance and deployment impacts. Integrated with live data, it keeps operations accurate, seamless, and continuously updated.

Features

  • Enhanced capacity visualization optimizes IT placement using resource metrics
  • CFD simulations test deployment failures across power-loading and cooling options
  • Energy-efficiency decisions supported by detailed carbon analytics
  • Cross-team collaboration enabled by unified data and workflow integration
  • CFD-enabled insights visualize cooling, power loads, and automated scheduling reports

Capabilities

Unlock energy-efficient, high-performance data center optimization with Cadence Reality Digital Twin.

Enhance Capacity Visualization
Enhance Capacity Visualization & Resource Utilization

Calculate and visualize resource availability across power, cooling, and space. Evaluate deployment impacts to validate IT placement and optimize overall data center capacity.

Cross-Team Collaboration
Facilitate Cross-Team Collaboration

Integrate data from environmental monitoring, ticketing systems, and over 15 DCIM tools into a unified platform. Improve visibility, streamline management, and align workflows across data center teams.

Cooling Strategies
Cooling Strategies for Optimized Operations

Modernize legacy facilities and optimize new data centers with flexible modeling that supports raised floors, fan walls, evaporative systems, and liquid cooling—enabling tailored, high-efficiency thermal management.

Maximize Data Center Energy Efficiency
Maximize Data Center Energy Efficiency

Support sustainable decision-making with carbon usage analytics and energy efficiency reports. Visualize facility performance using ASHRAE standards, PUE, and SLA benchmarks to guide eco-friendly and cost-efficient operations.

Safeguard Your Data Center with CFD
Safeguard Your Data Center with CFD

Cadence Reality Digital Twin combines an accurate, calibrated virtual model with a powerful CFD solver, allowing users to test power, loading, and cooling scenarios to optimize data center design and operations before real-world deployment.Cadence Reality Digital Twin combines an accurate, calibrated virtual model with a powerful CFD solver, allowing users to test power, loading, and cooling scenarios to optimize data center design and operations before real-world deployment.



Applications

Explore real-world applications powered by advanced digital twin, CFD simulation, and data-center intelligence.

Optimized Data Center Design & Operations

Quickly build precise digital twin models for current or future data centers, enabling the exploration of multiple design options and failure scenarios to drive innovation and modernize legacy facilities.

Capacity Planning & IT Deployment

Oversee and monitor IT moves, installations, and decommissions using customizable dashboards with performance metrics and automated reporting—empowering IT and facilities teams with actionable insights.

Maximize Data Center Operational Performance

Cadence Reality DC Digital Twin provides a calibrated virtual replica of your physical data center, revealing cooling challenges, evaluating deployment impacts, and testing solutions before real-world execution. Integrated with live data, it continuously adapts for seamless, efficient operations.